We may earn a commission if you make a purchase through the links on our website.
The Best SNMP Monitoring Tools & Software for Servers & Network Devices
UPDATED: October 22, 2025
Almost every single piece of equipment in your infrastructure has the ability to be monitored using Simple Network Management Protocol (SNMP) protocol. The issue is that many admins overlook the simplicity and availability of SNMP monitoring for managing their devices. So we thought we'd make it easier for everyone and compile and compare a list of the best SNMP monitoring tools and software on the market that make the job easy and simple.
Here is our list of the top SNMP monitoring tools:
- Auvik – EDITOR'S CHOICE This cloud-based SaaS package uses SNMP procedures to discover all network devices and create a network inventory. That inventory is constantly updated by re-polling for SNMP agent reports and forms the basis for a network map and live status reporting. Get a 14-day free trial..
- SuperOps – FREE TRIAL A next-gen network monitoring platform that provides complete visibility into network operations through a single pane. Get a 14-day free trial.
- Paessler PRTG – FREE TRIAL A collection of network, server, and application monitors that uses SNMP as its main method for network monitoring. Installs on Windows Server. Start a 30-day free trial.
- Site24x7 Network Monitoring – FREE TRIAL A cloud-based monitor for networks, servers, and applications that uses SNMP to get status reports from network devices. Start a 30-day free trial.
- ManageEngine OpManager – FREE TRIAL An infrastructure monitor that covers network devices and servers and uses SNMP to gather network performance statistics. Installs on Windows Server and Linux. Get the 30-day free trial.
- Datadog Network Device Monitoring This cloud platform extracts status information from network devices through the use of SNMP.
- SolarWinds Network Performance Monitor A system that uses SNMP processes for network discovery, live status checks on devices, and performance alerts. Installs on Windows Server.
- Progress WhatsUp Gold A network monitor that implements SNMP procedures for its main network device performance monitoring routines. Installs on Windows Server.
SNMP Protocol allows you to poll device MIBS to extract useful and critical information that will allow you to be proactive about fixing issues that arise before you hear them for your end-users or clients.
On top of keeping your up-time high for all your systems and users, monitoring hardware/software faults, availability and performance issues will be at your finger tips, as many of these programs and tools listed before have intuitive and simple interfaces with built-in reporting and graphs to help you manage everything in a centralized location.
The Best SNMP Monitoring Tools
Below you'll find a list of the top tools and software we recommend for those looking for a monitoring and management solution for your network and devices. Most of these have FREE versions or trials for you to test our and others require you to pay upfront before testing.
Nevertheless, we recommend you download a couple software packages and test them all out before making a choice, this will help you understand their interfaces and features that they offer individually.
Our methodology for selecting SNMP network monitoring tools and software
We reviewed the SNMP network monitoring tools and software market and analyzed the options based on the following criteria:
- Auto discovery system to log all network devices
- Network topology mapper
- Ability to collect live network devices statuses by using SNMP
- Facility to analyze network performance over time
- Graphical interpretation of data, such as charts and graphs
- Free trial period, a demo, or a money-back guarantee for no-risk assessment
- Good price that reflects value for money when compared to the functions offered
With these selection criteria in mind, we have identified the top network performance monitors that use the SNMP to communicate with switches and routers. We made sure to include options for both Windows Server and Linux.
1. Auvik – FREE TRIAL
Auvik is a cloud SaaS platform that provides a network management system. This is based on SNMP and you set it up by installing an agent on one of your servers. The Auvik agent is available for Windows Server and Linux and it acts as an SNMP manager, uploading all responses to the Auvik server for processing.
Key Features:
- Web-Based Dashboard Accessible from Anywhere: Provides convenient access to network management features.
- Centralizes Monitoring of Multiple LANs: Efficiently manages and monitors multiple LANs from a centralized platform.
- Processes SNMP Responses: Utilizes SNMP for comprehensive network monitoring and response processing.
- Identifies Changes in Devices (Additions, Movements, Removals): Keeps track of changes in device status for effective network management.
- Displays SNMP Traps as Alerts in the System Dashboard: Enhances real-time monitoring with SNMP trap alerts.
- Creates a Network Inventory and Network Diagram: Automatically compiles a network inventory and generates network diagrams.
Feature Distinction
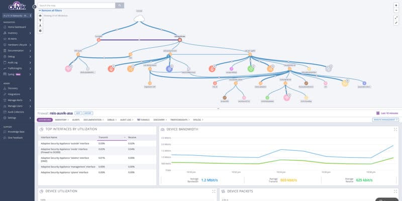
Auvik's standout feature is its automated network discovery and mapping. This clear visual representation of your network topology lets you quickly identify devices, connections, and potential issues.
Why do we recommend it?
Auvik is strongly recommended for its cloud SaaS platform that provides a comprehensive Network Management system. Our recommendation is based on its use of SNMP and the convenient setup through an agent installed on Windows Server or Linux. Auvik excels in compiling SNMP responses into a network inventory, automatically drawing up a network diagram, and providing live performance monitoring through a web-based dashboard accessible from anywhere. Its ability to centralize monitoring across multiple LANs, identify changes in device status, and display SNMP traps as alerts makes it a powerful tool for network administrators.
The Auvik system compiles SNMP responses into a network inventory and also draws up a network diagram automatically. Each subsequent polling of the network results in updates to the inventory and map. The data from the SNMP sweep is also displayed in the live performance monitoring screen of the Auvik dashboard. An SNMP device agent will send out a notification if it discovers a status issue on its host. Auvik displays these details as an alert in the system console.
Who is it recommended for?
This tool is recommended for network administrators seeking an efficient and centralized Network Management solution. Auvik's cloud-based platform, accessible through a web-based dashboard, is suitable for users managing multiple LANs. The free trial allows users to experience its features, including SNMP response processing, automatic network diagram creation, and live performance monitoring.
Pros:
- Cloud SaaS Platform: Enables convenient and flexible access to network management features.
- Efficient SNMP Response Processing: Utilizes SNMP for comprehensive monitoring and response handling.
- Automatic Network Diagram Creation: Simplifies network visualization with automated diagram generation.
- Real-Time SNMP Trap Alerts: Enhances system console alerts with SNMP trap notifications.
Cons:
- No On-Premises Version: The absence of an on-premises version may limit deployment options for users preferring on-site solutions.
You can assess Auvik with a 14-day free trial.
EDITOR'S CHOICE
Auvik is our top pick for an SNMP monitoring tool for servers and network devices because the package, although based in the cloud, downloads a collector program onto one of your servers. That module acts locally as the SNMP Manager. The Auvik agent sends out frequent SNMP requests and compiles the responses into live network monitoring data, a network inventory, and a network topology map. Activate an SNMP agent on your servers to get them included in the monitoring service.
Download: Get a 14-day FREE Trial
Official Site: https://www.auvik.com/#trial
OS: Cloud-based
2. SuperOps – FREE TRIAL
SuperOps is a unified network monitoring tool that integrates with thousands of devices from more than 250 vendors to collect data from these devices, and analyze them for network traffic patterns. These insights are displayed on an intuitive dashboard for better understanding and decision-making.
Key Features:
- Asset Onboarding: Runs scans to identify the assets on your network and onboard them with a single click.
- Custom Alerts: Enables you to set custom alert policies. When these thresholds are breached, SuperOps automatically sends alerts.
- Wide Range of Devices: It can monitor 10,000+ network devices.
- Multiple Protocols: Supports multiple protocols, like ICMP, SNMP, and SSH.
- Full Visibility: Offers complete visibility through a single pane.
Why do we recommend it?
SuperOps is a complete network monitoring tool that provides all the information you need to know the status of your network and make decisions accordingly. With this tool, you can take a proactive approach to identifying and fixing the issues in your network.
It uses multiple protocols to gather data from more than 10,000 devices across 250+ vendors. It consolidates this data and analyzes it to provide centralized insights. Moreover, it supports the creation of custom alerts for early detection of issues.
Who is it recommended for?
It is recommended for MSPs who have to monitor local and remote devices on behalf of their clients. It also works well for network administrators of medium to large enterprises who need complete visibility into their network security and performance.
Pros:
- Asset Discovery: Automates the asset discovery.
- Pricing: Offers transparent pricing to help with budgeting.
- Security: Provides visibility over your network’s security.
- Intuitive: Comes with an intuitive dashboard.
Cons:
- Fewer Integrations: Though it integrates well with many platforms, there is always room for improvement.
You can start by registering for a 14-day free trial.
3. Paessler PRTG – FREE TRIAL
PRTG Network Monitor by Paessler is another great option for your SNMP network management and monitoring tasks. They provide a list of features and advantages of using their flagship product for monitoring devices.
Key Features:
- Pre-Configured SNMP Sensors for Various Devices: Simplifies monitoring setup with pre-configured sensors for Cisco, HP, Dell, Synology, and more.
- Pre-Built Alarms and Reporting Tools: Provides ready-to-use alarms and reporting tools for efficient network monitoring.
- Support for SNMP Versions 1, 2c, and 3: Offers flexibility in SNMP monitoring.
- Auto-Discovery of SNMP Devices Within the Network: Streamlines the process of discovering and adding SNMP devices.
- Utilization of SNMP, NetFlow, and Other Protocols: Creates an accurate and comprehensive picture of network traffic.
- Customizable Sensors and Dashboard: Allows customization of sensors and dashboard elements for personalized monitoring.
- Flexible Pricing Based on Sensor Utilization: Provides scalability and budget-friendly options for larger networks.
Why do we recommend it?
PRTG Network Monitor by Paessler is highly recommended for SNMP network management and monitoring tasks. Our recommendation is based on its feature-rich offering, including pre-configured SNMP sensors for various devices, support for SNMP versions 1, 2c, and 3, auto-discovery of SNMP devices, and more. PRTG stands out for its utilization of SNMP, NetFlow, and other protocols to create an accurate picture of network traffic. With customizable sensors, an intuitive dashboard, and a flexible pricing model, PRTG is suitable for both small and large networks.
Who is it recommended for?
This tool is recommended for network administrators seeking a versatile and scalable solution for SNMP monitoring. PRTG's support for various protocols, customizable sensors, and a free version for up to 100 sensors make it suitable for both small and large networks. Its flexible pricing based on sensor utilization caters to budget-conscious organizations, and the intuitive dashboard enhances user experience.
Pros:
- Versatile Protocol Support: Utilizes SNMP, NetFlow, and other protocols for comprehensive network monitoring.
- Customizable Sensors and Dashboard: Enhances user control with customizable monitoring elements.
- Supports a Completely Free Version for Up to 100 Sensors: Provides a free option for smaller networks.
- Flexible Pricing Based on Sensor Utilization: Scales efficiently for larger networks and accommodates budget-conscious organizations.
Cons:
- Feature-Dense Platform: Users may need time to explore all the features and options available in the platform.
On top of SNMP monitoring features, PRTG offers WMI, Netflow/IPFix and Packet Sniffing capabilities within their software as well. PRTG offers a Free Version of their Popular Network Monitor that allows you to monitor up to 100 FREE of Charge. Get a 30-day free trial.
4. Site24x7 Network Monitoring – FREE TRIAL
Site24x7 is a cloud-based monitoring platform that includes a network monitor with each of its plans, although the module is not available as a standalone monitoring system.
Key Features:
- Holistic Monitoring Platform: Offers a unified solution for comprehensive monitoring.
- Provides Up-to-Date Insights into Network Performance: Real-time data for device discovery, chart creation, network mapping, and inventory reporting
- User-Friendly Interface: Enhances user experience with an intuitive and accessible interface.
- User Monitoring Enhancements: Connects technical aspects with user behavior and business metrics.
- Supports Freeware Version for Testing: Allows users to explore features with a free version.
Why do we recommend it?
Site24x7 Network Monitoring is highly recommended for its holistic approach to monitoring, encompassing networks, infrastructure, and real user monitoring within a single platform. Our recommendation is rooted in its cloud-based nature, enabling comprehensive device discovery, chart creation, network mapping, and inventory reporting in real-time. Site24x7 stands out for its user-friendly interface and the ability to bridge technical issues, user behavior, and business metrics through real user monitoring. With support for SNMP Trap messages, alerts can be forwarded via SMS, email, voice call, or instant messaging posts.
The network monitor pools all devices with a request broadcast, gaining responses from the agents loaded onto all network devices by their manufacturers. These responses enable Site24x7 to compile a network inventory and draw up a network topology map. With each successive status report request, the service not only gets live performance data to show in the dashboard, but it also receives updates on the network inventory.
The network monitor receives SNMP Trap messages and interprets them into alerts, which can be forwarded to technicians by SMS, email, voice call, or instant messaging posts.
Who is it recommended for?
This tool is recommended for users seeking a comprehensive and user-friendly monitoring solution. Site24x7's holistic approach, real-time data utilization, and support for various alert channels make it suitable for users managing networks, infrastructure, and user monitoring within a unified platform. The freeware version allows for testing, making it accessible for users exploring its features.
Pros:
- Comprehensive Monitoring: Simplifies monitoring across networks, infrastructure, and real user monitoring tasks within a single platform.
- Real-Time Insights for Feature-Set: Keeps monitoring data up-to-date.
- User-Friendly Interface: Enhances the user experience with an intuitive design.
- User Monitoring for Bridging Technical Issues, User Behavior, and Business Metrics: Connects technical aspects with broader business understanding.
- Supports Various Alert Channels: Provides flexibility in alert notification through SMS, email, voice call, or instant messaging posts.
- Freeware Version for Testing: Allows users to explore features with a free trial.
Cons:
- Detailed Platform Requiring Time to Fully Learn: Users may need time to explore all the features and options available in the platform.
You can start with a 30-day free trial.
Related Post: Best Network Monitoring Tools & Software
5. ManageEngine OpManager – FREE TRIAL
ManageEngine OpManager provides enterprise level reporting and SNMP monitoring capabilities in an easy-to-use management interface. Out-of-the-box support for all major hardware and software, OpManager proves to be another great product to try out amongst the crowd.
Key Features:
- Enterprise-Level Reporting and SNMP Monitoring Capabilities: Provides comprehensive reporting and SNMP monitoring.
- Out-of-the-Box Support for Major Hardware and Software: Ensures compatibility with a wide range of devices and applications.
- VMWare, Hyper-V, and Citrix XenServer Monitoring: Covers virtualized environments seamlessly.
- Supports SNMP v1, v2, and v3, ICMP, WMI, and Telnet: Offers versatile monitoring options for different devices.
- Auto-Discovery for New Devices and Inventory Management: Simplifies the process of detecting and managing devices.
- Automatic Network Topology Map Based on Probed Devices: Aids in detecting new devices and identifying rogue access points.
- Log Collection Capabilities for Detailed Information: Provides in-depth insights beyond simple ping monitors.
Why do we recommend it?
ManageEngine OpManager is strongly recommended for its enterprise-level reporting, SNMP monitoring capabilities, and user-friendly management interface. Our recommendation is rooted in its out-of-the-box support for major hardware and software, making it a great choice for diverse environments. OpManager's comprehensive support extends to VMWare, Hyper-V, and Citrix XenServer monitoring, covering virtualized environments seamlessly. With autodiscovery, SNMP support, and the ability to monitor via ICMP, WMI, and telnet, OpManager provides a versatile solution for performance monitoring and inventory management.

Who is it recommended for?
This tool is recommended for IT professionals managing diverse environments and seeking a comprehensive yet user-friendly monitoring solution. OpManager's support for SNMP v1, v2, and v3, along with its ability to monitor through ICMP, WMI, and telnet, makes it suitable for both technical and non-technical users. The platform's capabilities in autodiscovery, automatic network topology mapping, and detailed log collection cater to users requiring a robust monitoring tool.
From VMWare Server Monitoring to Hyper-V Virtual Machine monitoring capabilities to Citrix XenServer monitoring, you can monitor your entire Virtualized environment right off the bat. On top of supporting SNMP v1, v2 and v3, they also can monitor via ICMP, WMI and telnet if necessary for devices non-SNMP devices.
Pros:
- Comprehensive Reporting and SNMP Monitoring: Ensures a thorough approach to monitoring.
- Versatile Support for Major Hardware and Software: Compatible with a wide range of devices and applications.
- Seamless Monitoring of Virtualized Environments: Covers VMWare, Hyper-V, and Citrix XenServer.
- Support for SNMP v1, v2, and v3, ICMP, WMI, and Telnet: Offers flexibility in monitoring different devices.
- Auto-Discovery for New Devices and Inventory Management: Simplifies device detection and management.
- Automatic Network Topology Map Creation: Aids in detecting new devices and identifying rogue access points.
- Log Collection Capabilities for Detailed Information: Provides comprehensive insights.
Cons:
- May be Overwhelming for Non-Technical Users: The platform's features may be extensive for users not familiar with technical aspects.
Price: Start with the 30-day free trial to work out what your requirements are.
6. Datadog Network Device Monitoring
Datadog Network Device Monitoring watches the performance of a network by querying the switches and routers that connect links together. These status requests are performed through the use of the Simple Network Management Protocol.
Key Features:
- Automatically Discovers All Devices on the Network: Simplifies the setup by automatically identifying all devices.
- Regularly Gathers Status Reports from Switches and Routers: Ensures up-to-date status reporting for network devices.
- Tracks Live Traffic Throughput at All Points on the Network: Provides insights into live traffic dynamics across the network.
- Receives Trap Messages from Device Agents to Identify Operational Problems: Processes SNMP Trap messages for alerting.
- Forwards Alerts to Technicians via Email, Slack, PagerDuty, Jira, and Webhooks: Offers flexibility in alert notification channels.
- Includes Analytical Tools to Aid Network Performance Optimization: Enhances network performance optimization with analytical insights.
Why do we recommend it?
Datadog Network Device Monitoring is strongly recommended for its effective performance monitoring of networks through SNMP. Our recommendation is based on its capability to query switches and routers, gather status reports, and report live traffic throughput at each network node. Serving as an SNMP manager, Datadog processes SNMP Trap messages into alerts and allows users to set thresholds for various statistics. With automated device discovery, regular status reporting, live traffic tracking, and alert forwarding through various channels, Datadog offers comprehensive network monitoring with analytical tools for performance optimization.
Device agents pass activity reports to the SNMP manager, not just system statuses. So, the Network Device Monitor is able to report on live traffic throughput at each node on your network. As an SNMP manager, the Datadog system can process SNMP Trap messages into alerts. You can set thresholds on any of the statistics that the Network Device Monitor gathers and breaches of those levels also trips alerts.

Who is it recommended for?
This tool is recommended for users seeking efficient network monitoring with a focus on performance analytics. Datadog's ability to automatically discover devices, gather status reports, and track live traffic throughput makes it suitable for proactive network management. The integration with various alert channels and the inclusion of analytical tools cater to the needs of network administrators aiming for optimized network performance.
Pros:
- Effective Automatic Device Discovery: Simplifies the monitoring setup with automated device identification.
- Comprehensive Status Reporting and Live Traffic Tracking: Ensures detailed insights into network performance.
- Integration with Various Alert Channels: Allows alert forwarding through email, Slack, PagerDuty, Jira, and Webhooks.
- Analytical Tools for Network Performance Optimization: Enhances proactive performance management.
- Processes SNMP Trap Messages into Alerts: Improves the identification of operational issues.
Cons:
- Two Week Free Trial: The trial duration may be limited for users requiring an extended evaluation period.
Datadog Network Device Monitoring can be set up to forward alerts to technicians via email, Slack, PagerDuty, Jira, and Webhooks. This means that you can leave the system to monitor all of your network because you will be drawn back to the dashboard if problems start to evolve. You can start a 14-day free trial.
7. SolarWinds Network Performance Monitor

Network Performance Monitor by SolarWinds is our one of our Top Choices for SNMP Monitoring tools due its ever-evolving feature set that will only grow as time goes on. They've recently introduced Network Insight for Cisco ASA that really brings a new level of monitoring to your Cisco ASA devices and helps you automate the monitoring and management of ASA devices within their platform.
Key Features:
- Auto-Discovery with Real-Time Network Topology Maps and Inventory Lists: Dynamically builds network maps and inventory based on entering devices.
- Native SNMP MIBs for Top Hardware and Software Packages: Allows automatic scanning and inventory creation for various devices.
- Live Status Reports and SNMP Trap Interpretation: Compiles real-time status reports and interprets SNMP Traps for effective monitoring.
- Supports SNMP versions 2 and 3: Provides flexibility in SNMP monitoring.
- Packet Analysis Alongside SNMP Monitoring: Offers control over monitoring with both SNMP and packet analysis.
- Customizable Dashboard with Drag-and-Drop Widgets: Enhances user experience with customizable dashboard elements.
- Robust Reporting System with Pre-Configured Compliance Templates: Streamlines compliance reporting with pre-configured templates.
Feature Distinction
One of SolarWinds NPM's distinctive features is NetPath, which visually represents network paths and helps troubleshoot traffic delays and identify bottlenecks.
Why do we recommend it?
SolarWinds Network Performance Monitor (NPM) is highly recommended as one of the top choices for SNMP monitoring tools. Our recommendation is rooted in its ever-evolving feature set, particularly the recent introduction of Network Insight for Cisco ASA, enhancing monitoring capabilities for Cisco ASA devices. NPM stands out for its native SNMP MIBs, allowing automatic scanning and inventory creation for top hardware and software packages. With a focus on large and enterprise networks, NPM offers robust features, including auto-discovery, live status reports, SNMP Trap interpretation, and support for SNMP versions 2 and 3.
NPM has native SNMP mibs for many of the top hardware and software packages available on the market,which can be automatically scanned and added into your inventory within the dashboard. NPM regularly scanning your network for SNMP devices, you can stay on top of your network and devices, espeically if you have a large network that is dynamic and is always scaling.
SolarWinds Network Performance Monitor uses SNMP together with ICMP to discover all devices connected to a network, document them in a network inventory, and then automatically create a network topology map from the information it gleans. Once the network has been mapped, the Network Performance Monitor sends out SNMP request packets and compiles live status reports on the replies that it receives from the SNMP device agents on the network. The monitor also receives SNMP Trap messages from agents and interprets those into alerts
NPM supports SNMP version 2 and version 3 and SolarWinds even has a handy tool for enabling SNMP on remote computers and servers automatically from a list of IP addresses called SNMP Enabler for Windows for FREE.

Who is it recommended for?
This tool is recommended for network administrators overseeing large and enterprise networks. SolarWinds NPM excels in auto-discovery, real-time inventory creation, and network topology mapping, making it suitable for dynamic and scalable networks. The drag-and-drop widgets for dashboard customization, robust alerting features, and support for both SNMP monitoring and packet analysis provide comprehensive control over network monitoring.
Pros:
- Designed for Large and Enterprise Networks: Tailored to the needs of extensive network environments.
- Effective Auto-Discovery and Real-Time Inventory Creation: Keeps up with dynamic and scaling networks.
- Robust Alerting Features: Balances effectiveness with ease of use in alerting.
- Supports Both SNMP Monitoring and Packet Analysis: Provides comprehensive monitoring options.
- User-Friendly Drag-and-Drop Dashboard Customization: Enhances the dashboard's look and feel.
- Comprehensive Reporting with Pre-Configured Compliance Templates: Simplifies compliance reporting.
Cons:
- Takes Time to Fully Explore All Platform Features and Options: Users may need time to explore the extensive range of features and options provided by the platform.
You can download a 30-day free trial.
8. Progress WhatsUp Gold
WhatsUp Gold by Progress is great alternative to the above two software packages if your looking another option to try. They provide great support for SNMP traps and real-time performance updates with assist with troubleshooting tasks. WhatsUp Gold also has a slew of built-in scripts for SNMP devices that assist in the discovery and mapping of network components within their dashboard.
Key Features:
- Robust Support for SNMP Traps and Real-Time Performance Updates: Ensures effective monitoring with SNMP capabilities.
- Built-In Scripts for SNMP Devices: Assists in the discovery and mapping of network components.
- Simple Visualizations for At-a-Glance Insights: Enhances user understanding with straightforward visual representations.
- Modular Pricing for Flexibility: Allows companies to pay for specific features they intend to use.
- Monitoring Capabilities for LANs, WANs, and Cloud-Based Applications: Provides versatility in monitoring different network environments, including container environments.
Why do we recommend it?
Progress WhatsUp Gold is recommended as a great alternative for its robust support for SNMP traps, real-time performance updates, and built-in scripts for SNMP devices. Our recommendation is based on its user-friendly approach with simple visualizations that offer at-a-glance insights. WhatsUp Gold stands out for its modular pricing, allowing companies to pay for the specific features they intend to use. With the ability to monitor LANs, WANs, and cloud-based applications, including container environments, WhatsUp Gold provides a versatile solution for network monitoring.

Who is it recommended for?
This tool is recommended for users seeking a versatile network monitoring solution with modular pricing. WhatsUp Gold's user-friendly visualizations and support for SNMP traps make it suitable for both technical and non-technical users. The modular pricing structure caters to companies looking for flexibility in choosing specific features based on their monitoring needs.
Pros:
- User-Friendly with Simple Visualizations: Enhances the user experience with straightforward insights.
- Modular Pricing for Flexibility: Allows companies to tailor their monitoring plan based on specific features.
- Support for SNMP Traps and Real-Time Updates: Ensures comprehensive monitoring capabilities.
- Built-In Scripts for SNMP Devices: Facilitates the discovery and mapping of network components.
- Versatile Monitoring of LANs, WANs, and Cloud-Based Applications: Covers a wide range of network environments.
Cons:
- Modular Upgrades Might Not be Suitable for Comprehensive Monitoring Needs: Users intending to utilize all aspects of a network monitor may find modular upgrades less suitable for their requirements.
You can start with a free trial.
Choosing an SNMP Monitoring tool
Above are some of the paid software solutions that are the most popular in terms of SNMP monitoring, but we understand that not everyone is inclined to using a commercially-available product and would like to have either great flexibility with the software they're using or your budget is non-existent.
- Nagios Core
- Pandora FMS
- MRTG
- Spiceworks
- Zabbix
- LibreNMS
- OpenNMS
- Observium (free version available)
- Cacti
- Icinga
- Zenoss Core
- and many more
The software from above have freely available downloads or freeware versions that can be used within your network as you see fit. Some of them have fully featured versions that need additional licensing and have incurring costs associated with them.
We suggest if your looking for a quick way to start monitoring SNMP devices in your network, grab a download of either Auvik, Datadog, Paessler PRTG, or ManageEngine OpManager from above and get started testing them out and understanding their capabilities.
We've had experience with all of these software packages and can firmly say they deliver the Best SNMP Monitoring tools in the market!
SNMP monitoring FAQs
Why does SNMP use 2 ports?
The SNMP manager sends out its requests from any port – that port isn’t specified in the standard. The important port for requests is UDP 161. This is the port on the device that receives the request. If a device raises a Trap message, it sends the packet to UDP port 162 on the SNMP manager. If Transport Layer Security (TLS) or Datagram Transport Layer Security (DTLS) is in operation to protect SNMP messages, those ports change: the SNMP manager sends requests to TCP port 1061 and Trap messages go to TCP port 1062.
What protocol does SNMP use?
SNMP is its own protocol, it is called the Simple Network Management Protocol. The standard is defined in many documents that are free for anyone to access and are called RFCs. These are maintained by the Internet Engineering Taskforce (IETF). Look for RFC 3411 to RFC 3418.
What is the difference between SNMP and SMTP?
Although SNMP and SMTP sound similar, in reality they are very different. SNMP is the Simple Network Monitoring Protocol and it defines a system for status reporting between network devices and a central controller. SMTP is the Simple Mail Transfer Protocol, which defines the method of getting an email from the sender’s email client program through to the mail server of the recipient.
What should you look for in free network monitoring tools?
We reviewed the market for free network monitoring software and analyzed the options based on the following criteria:
- Capabilities to poll for device statuses with SNMP out of the box
- The ability to receive and process Trap messages into alerts
- Live performance graphs in the dashboards
- A self-installing, easy-to-use package
- Autodiscovery of network devices that repeats continuously
- A free trial or demo system that allows a no-risk assessment
- Good value for money provided by a set of quality tools at a reasonable price









